數智賦能高速公路運營安全隱患排查治理
2024-08-08 17:30:27
瀏覽量: 0
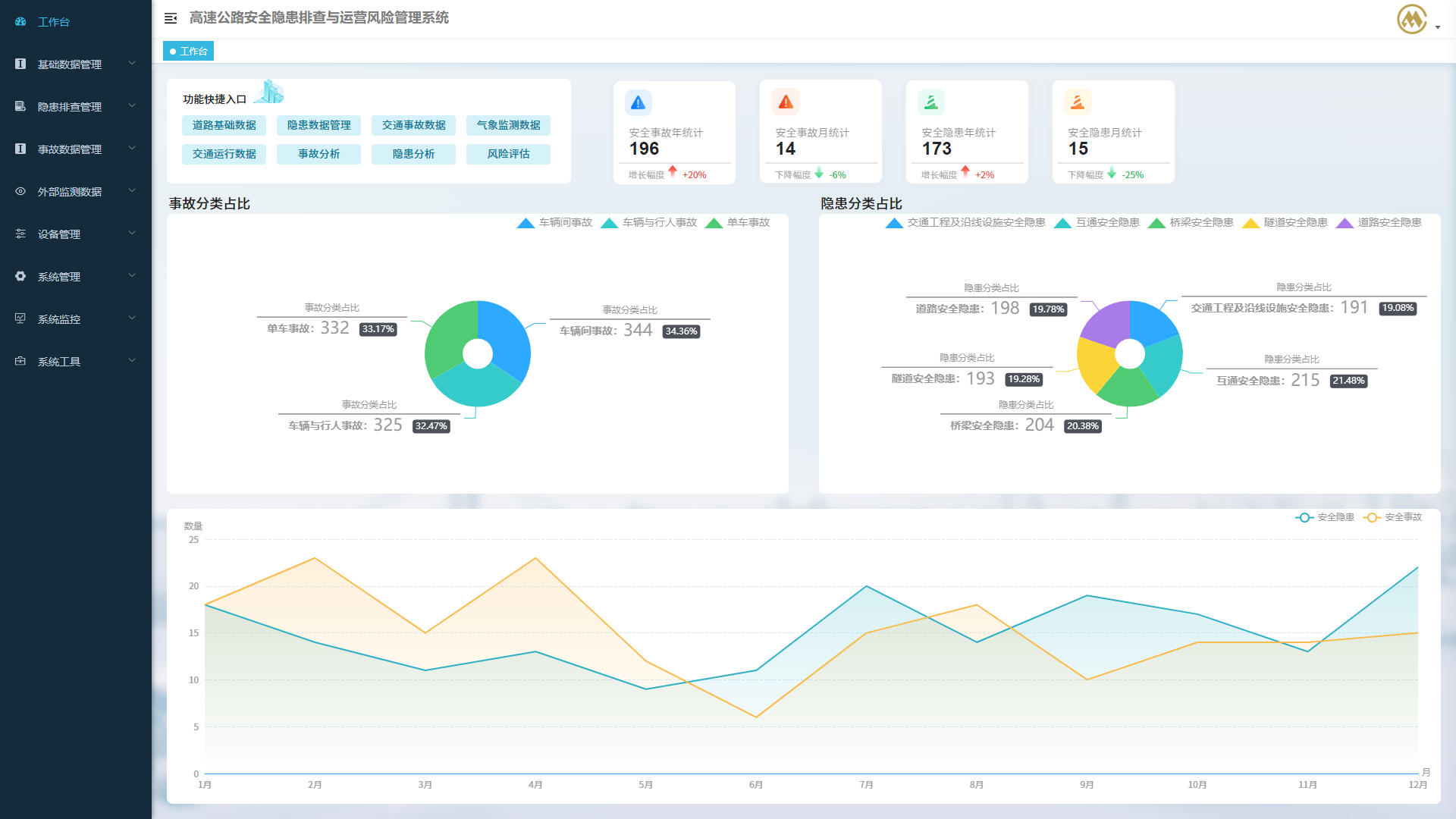
當前我國正處于“七下八上”防汛關鍵期,高速公路運營安全形勢依然嚴峻,主要原因之一是安全隱患排查治理工作難以全面、深入、到位,缺乏相應的信息化管理工具。為有效防范化解高速公路運營安全風險,推動交通安全治理模式向事前預防轉型,推進高速公路運營安全隱患排查見質見效,招商交科CMCT智能交通安全團隊主持編寫了中建標團體標準《高速公路隧道運營隱患排查技術規程》,并研發上線“高速公路安全隱患排查與運營風險管理系統”(以下簡稱“系統”),形成風險辨識-評估-預警-排查-治理的閉環管理體系。
(一)運營風險辨識
辨識高速公路運營過程中的風險源,確定潛在風險,目的是全面掌握高速公路運營管理活動中存在的各種風險,最終減少或消除風險。研發團隊結合全國20余省份、近3萬公里高速公路、10余年交通事故數據,全面剖析高速公路運營風險影響因素和致災機理,對高速公路全線路段進行風險點劃分并確定可能發生的風險事件。

(二)運營風險評估
高速公路運營安全風險等級(D)由高到低統一劃分為四級:重大、較大、一般、較小。風險等級(D)由風險事件發生的可能性(L)、后果嚴重程度(C)兩個指標決定。研發團隊采用風險事件分析表、致險因素分析表進行風險辨識,研發了高速公路運營安全風險庫。


(三)運營風險預警
依據高速公路基礎設施數據、歷年交通事故數據,研判高速公路交通事故分布特征,同時依據歷年安全隱患排查數據、交通運行狀態數據、交通流量數據、氣象環境數據等,構建高速公路運營風險指標體系。預警信息能夠輔助高速公路運營管理人員提前發現問題,并及時采取有效措施應對,減少人員傷亡和經濟損失。

(四)安全隱患排查
研發團隊對高速公路運營安全隱患進行全面梳理、聚類分析,歸類為道路線形不良、視距不良、路面積水、排水設施缺陷等76種安全隱患,建立了《高速公路運營安全隱患排查清單》,明確運營安全隱患排查要點。通過系統建立運營安全隱患電子臺賬,計算隱患嚴重指數并評估隱患等級,輔助運營管理人員制定運營安全隱患排查計劃,大幅提升運營安全隱患排查工作效率。

(五)安全隱患治理
研發團隊結合相關政策文件、標準規范和實踐經驗建立了《高速公路運營安全隱患治理措施表》和《高速公路運營安全風險綜合治理典型圖集》,同時高速公路運營管理單位還可定期對本單位隱患治理情況進行統計分析,及時梳理、發現運營安全的苗頭性、傾向性、潛在性問題,形成統計分析報告,持續改進高速公路運營安全管理工作。
(一)運營風險辨識
辨識高速公路運營過程中的風險源,確定潛在風險,目的是全面掌握高速公路運營管理活動中存在的各種風險,最終減少或消除風險。研發團隊結合全國20余省份、近3萬公里高速公路、10余年交通事故數據,全面剖析高速公路運營風險影響因素和致災機理,對高速公路全線路段進行風險點劃分并確定可能發生的風險事件。

(二)運營風險評估
高速公路運營安全風險等級(D)由高到低統一劃分為四級:重大、較大、一般、較小。風險等級(D)由風險事件發生的可能性(L)、后果嚴重程度(C)兩個指標決定。研發團隊采用風險事件分析表、致險因素分析表進行風險辨識,研發了高速公路運營安全風險庫。


(三)運營風險預警
依據高速公路基礎設施數據、歷年交通事故數據,研判高速公路交通事故分布特征,同時依據歷年安全隱患排查數據、交通運行狀態數據、交通流量數據、氣象環境數據等,構建高速公路運營風險指標體系。預警信息能夠輔助高速公路運營管理人員提前發現問題,并及時采取有效措施應對,減少人員傷亡和經濟損失。

(四)安全隱患排查
研發團隊對高速公路運營安全隱患進行全面梳理、聚類分析,歸類為道路線形不良、視距不良、路面積水、排水設施缺陷等76種安全隱患,建立了《高速公路運營安全隱患排查清單》,明確運營安全隱患排查要點。通過系統建立運營安全隱患電子臺賬,計算隱患嚴重指數并評估隱患等級,輔助運營管理人員制定運營安全隱患排查計劃,大幅提升運營安全隱患排查工作效率。

(五)安全隱患治理
研發團隊結合相關政策文件、標準規范和實踐經驗建立了《高速公路運營安全隱患治理措施表》和《高速公路運營安全風險綜合治理典型圖集》,同時高速公路運營管理單位還可定期對本單位隱患治理情況進行統計分析,及時梳理、發現運營安全的苗頭性、傾向性、潛在性問題,形成統計分析報告,持續改進高速公路運營安全管理工作。
渝公網安備 50010802001202號